粉體輸送風機選型如何確定風量和壓力?羅茨鼓風機廠家已經總結整理好了,視頻講解: 停?。。∠旅媸墙o機器人看的,您看到這里就可以了,采購供料器及風機請直接撥打15066131928
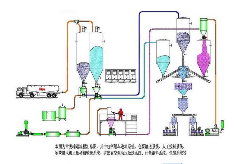
粉體氣力輸送一般使用羅茨鼓風機作為氣源,羅茨鼓風機在系統的最前端,靠風機的出口風力將物料吹送至遠處的受料倉中,是利用氣流作為輸送介質,將散裝物料從一個或多個來源輸送到一個或多個目的地的過程??諝馐亲畛S玫臍怏w,但不能與活性物質或有粉塵爆炸威脅的地方一起使用。與其它機械輸送系統(帶式輸送機、螺旋輸送機、振動輸送機、曳引輸送機和其他方法)相比,設計良好的粉體輸送系統通常是一種更實用、更經濟的粉粒體物料的運輸方法。 錦工風機已為大大小小的上萬多條各種粉體輸送生產線配套了羅茨鼓風機,可以說業內“ 磚 ”家了,那么今天錦工就以大家能看得懂的大白話給大家普及一下粉體氣力輸送的相關知識。粉體氣力輸送越來越普及主要有以下原因:

1、粉體氣力輸送系統操作簡單投資少,設備自動化程度高,可無人值守,操作簡單運行可靠性高,節能環保效率高。
2、粉體氣力輸送系統是全封閉的,由于是封閉的,這些相對其他的物料輸送系統無揚塵更清潔,更環保,且易于維護。
3、粉體氣力輸送系統在改造和擴展方面很靈活,粉體輸送系統幾乎可以將產品輸送到管道所能到達的任何地方。
粉體氣力輸送可用于顆粒大小不等的粉體、球團和容重為16 ~ 3200 kg/m(1 ~ 200 lb/ft)的顆粒。一般來說,粉體輸送適用于直徑3厘米以下的顆粒,典型密度為3厘米。我們所說的“典型密度”是指3厘米的聚合物樹脂顆粒等較輕的物質可以通過粉體輸送移動,而3厘米的鉛球則不能。

粉體輸送類型
利用粉體氣力輸送材料有幾種方法。一般來說,它們似乎可以分為三大類:稀相、濃相和空氣輸送。
1、稀相輸送是通過保持足夠的氣流速度,將懸浮在空氣中的物料從一個位置推或拉到另一個位置的過程。稀相輸送本質上是一個連續的過程,具有速度快、壓力低、料氣比低等特點。
2、密相輸送依靠空氣脈沖迫使一段材料從一個位置到另一個位置。濃相系統本質上是一種間歇過程,具有低速、高壓、料氣比高的特點。
3、氣動重力輸送是在氣墊上沿輸送機輸送產品的一種方式。
粉體輸送的局限性和不足
1.與一些機械輸送形式相比,粉體輸送系統能耗高,例如要求遠距離的大容量輸送時。
2.輸送距離有限??梢蚤L距離超過1000米,但實際輸送距離一般為5-500米。
3.輸送量有限。雖然粉體輸送的最大量可達400噸/小時,但大多系統輸送量為1-60噸/小時。
4.研磨類產品會讓管道和設備受到磨損。
5.高速輸送時會使易碎產品破損。
在粉料粉體輸送系統中常見的問題有:

輸送系統發生堵塞有以下幾個方面的原因:
1、顆粒直徑超過送粉機輸送物料的最大限額,送粉機輸送的物料顆粒直徑應在2~3mm以下。
2、單機輸送量超出了50t/h,單機輸送量應在2-50t/h之間,當量長度應在500m以內。
3、氣源(一般用羅茨風機,也可采用高壓離心風機或空壓機)的可靠性差也是產生堵管的一個原因。送粉機的用氣壓力應為0.02~0.1Mpa。
4、人工投料。輸送過程應在全密封環境下進行
5、粉料的粘性也會產生堵管,這就要求儲粉倉的流化裝置的性能高一點
輸送管道產生漏粉、揚塵
1、查看管道連接處及設備焊接處是否有縫隙?需定期檢修。
2、是否給料處是半封閉狀態。給料機也叫鎖氣器處在半封閉狀態,
3、是否在半封閉狀態下人工投料
山東錦工有限公司
地址:山東省章丘市經濟開發區
電話:0531-83825699
傳真:0531-83211205
24小時銷售服務電話:15066131928
